mirror of
https://github.com/crocofied/CoreControl.git
synced 2025-12-29 16:14:43 +00:00
3.4 KiB
3.4 KiB
CoreControl
The only dashboard you'll ever need to manage your entire server infrastructure. Keep all your server data organized in one central place, easily add your self-hosted applications with quick access links, and monitor their availability in real-time with built-in uptime tracking. Designed for simplicity and control, it gives you a clear overview of your entire self-hosted setup at a glance.
Features
- Dashboard: A clear screen with all the important information about your servers (WIP)
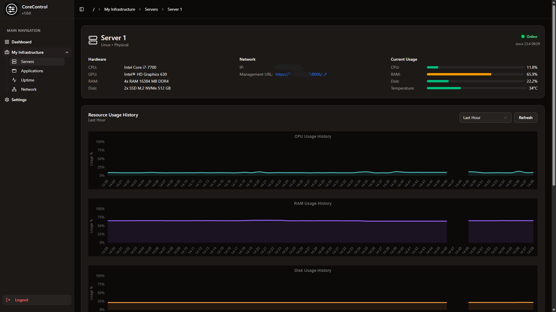
- Servers: This allows you to add all your servers (including Hardware Information), with Quicklinks to their Management Panels
- Applications: Add all your self-hosted services to a clear list and track their up and down time
- Networks: Generate visually stunning network flowcharts with ease.
Screenshots
Roadmap
- Edit Applications, Applications searchbar
- Uptime History
- Notifications
- Simple Server Monitoring
- Improved Network Flowchart with custom elements (like Network switches)
- Advanced Settings (Disable Uptime Tracking & more)
Deployment
Simply run this compose.yml:
services:
web:
image: haedlessdev/corecontrol:latest
ports:
- "3000:3000"
environment:
JWT_SECRET: RANDOM_SECRET # Replace with a secure random string
DATABASE_URL: "postgresql://postgres:postgres@db:5432/postgres"
agent:
image: haedlessdev/corecontrol-agent:latest
environment:
DATABASE_URL: "postgresql://postgres:postgres@db:5432/postgres"
depends_on:
db:
condition: service_healthy
db:
image: postgres:17
restart: always
environment:
POSTGRES_USER: postgres
POSTGRES_PASSWORD: postgres
POSTGRES_DB: postgres
volumes:
- postgres_data:/var/lib/postgresql/data
healthcheck:
test: ["CMD-SHELL", "pg_isready -U postgres"]
interval: 2s
timeout: 2s
retries: 10
volumes:
postgres_data:
Default Login
E-Mail: admin@example.com
Password: admin
Tech Stack & Credits
The application is build with:
- Next.js & Typescript
- Go (used for the agent)
- Tailwindcss with shadcn
- PostgreSQL with Prisma ORM
- Icons by Lucide
- Flowcharts by React Flow
- Application icons by selfh.st/icons
- Monitoring Tool by Glances
- and a lot of love ❤️
Star History
License
Licensed under the MIT License.









