mirror of
https://github.com/crocofied/CoreControl.git
synced 2025-12-29 16:14:43 +00:00
This reverts commit 8b82578809528b7163ea7003d0a4734d93522263.
CoreControl
The only dashboard you'll ever need to manage your entire server infrastructure. Keep all your server data organized in one central place, easily add your self-hosted applications with quick access links, and monitor their availability in real-time with built-in uptime tracking. Designed for simplicity and control, it gives you a clear overview of your entire self-hosted setup at a glance.
Features
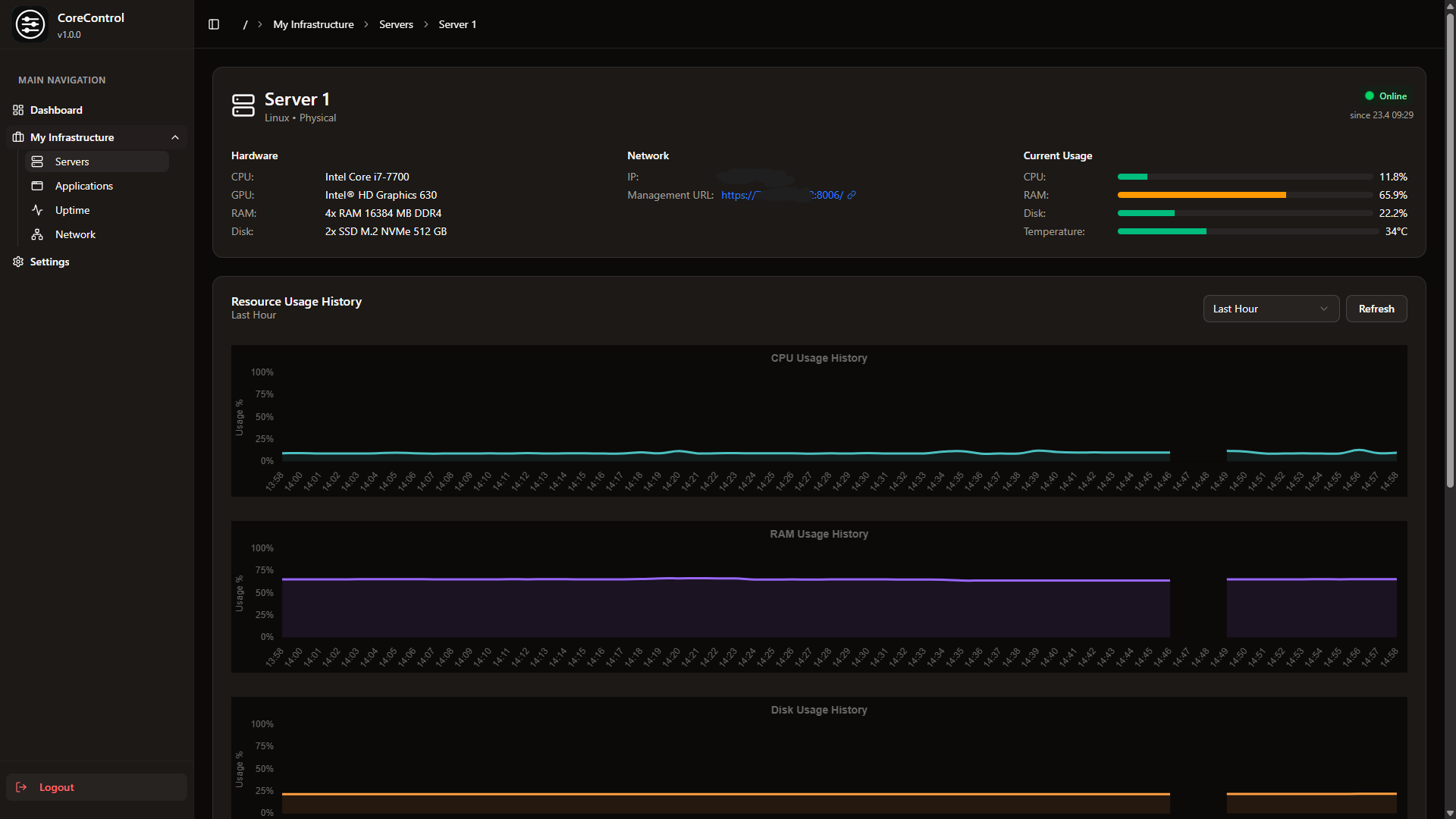
- Dashboard: A clear screen with all the important information about your servers (WIP)
- Servers: This allows you to add all your servers (including Hardware Information), with Quicklinks to their Management Panels
- Applications: Add all your self-hosted services to a clear list and track their up and down time
- Networks: Generate visually stunning network flowcharts with ease.
Screenshots
Roadmap
- Edit Applications, Applications searchbar
- Uptime History
- Notifications
- Simple Server Monitoring
- Improved Network Flowchart with custom elements (like Network switches)
- Advanced Settings (Disable Uptime Tracking & more)
Deployment
Simply run this compose.yml:
services:
web:
image: haedlessdev/corecontrol:latest
ports:
- "3000:3000"
environment:
JWT_SECRET: RANDOM_SECRET # Replace with a secure random string
DATABASE_URL: "postgresql://postgres:postgres@db:5432/postgres"
agent:
image: haedlessdev/corecontrol-agent:latest
environment:
DATABASE_URL: "postgresql://postgres:postgres@db:5432/postgres"
depends_on:
db:
condition: service_healthy
db:
image: postgres:17
restart: always
environment:
POSTGRES_USER: postgres
POSTGRES_PASSWORD: postgres
POSTGRES_DB: postgres
volumes:
- postgres_data:/var/lib/postgresql/data
healthcheck:
test: ["CMD-SHELL", "pg_isready -U postgres"]
interval: 2s
timeout: 2s
retries: 10
volumes:
postgres_data:
Default Login
E-Mail: admin@example.com
Password: admin
Tech Stack & Credits
The application is build with:
- Next.js & Typescript
- Go (used for the agent)
- Tailwindcss with shadcn
- PostgreSQL with Prisma ORM
- Icons by Lucide
- Flowcharts by React Flow
- Application icons by selfh.st/icons
- Monitoring Tool by Glances
- and a lot of love ❤️
Star History
License
Licensed under the MIT License.
Languages
TypeScript
79.7%
JavaScript
13.1%
Go
6%
CSS
0.8%
Dockerfile
0.4%









