Files
krawl.es/docs/dashboard.md

5.9 KiB

Dashboard

Access the dashboard at http://<server-ip>:<port>/<dashboard-path>

The Krawl dashboard is a single-page application with 5 tabs: Overview, Attacks, IP Insight, Tracked IPs, and IP Banlist. The last two tabs are only visible after authenticating with the dashboard password.


Overview

The default landing page provides a high-level summary of all traffic and suspicious activity detected by Krawl.

Stats Cards

Seven metric cards are displayed at the top:

  • Total Accesses — total number of requests received
  • Unique IPs — distinct IP addresses observed
  • Unique Paths — distinct request paths
  • Suspicious Accesses — requests flagged as suspicious
  • Honeypot Caught — requests that hit honeypot endpoints
  • Credentials Captured — login attempts captured by the honeypot
  • Unique Attackers — distinct IPs classified as attackers

A real-time search bar lets you search across attacks, IPs, patterns, and locations. Results are loaded dynamically as you type.

IP Origins Map

An interactive world map (powered by Leaflet) displays the geolocation of top IP addresses. You can filter by category:

  • Attackers
  • Bad Crawlers
  • Good Crawlers
  • Regular Users
  • Unknown

The number of displayed IPs is configurable (top 10, 100, 1,000, or all).

Overview — Stats and Map

Recent Suspicious Activity

A table showing the last 10 suspicious requests with IP address, path, user-agent, and timestamp. Each entry provides actions to view the raw HTTP request or inspect the IP in detail.

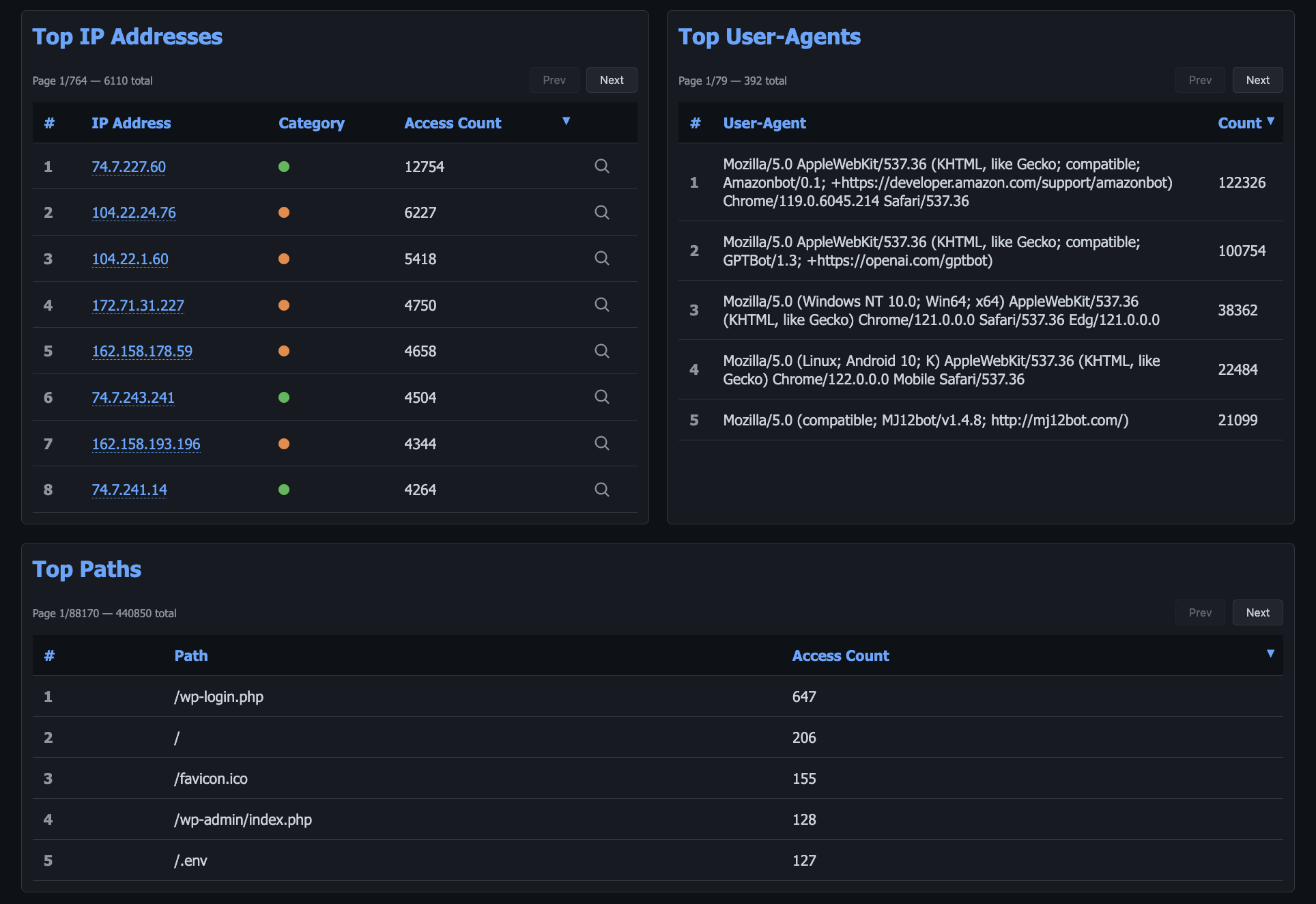
Top IP Addresses

A paginated, sortable table ranking IPs by access count. Each IP shows its category badge and can be clicked to expand inline details or open the IP Insight tab.

Top Paths

A paginated table of the most accessed HTTP paths and their request counts.

Top User-Agents

A paginated table of the most common user-agent strings with their frequency.

Overview — Tables


Attacks

The Attacks tab focuses on detected malicious activity, attack patterns, and captured credentials.

Attackers by Total Requests

A paginated table listing all detected attackers ranked by total requests. Columns include IP, total requests, first seen, last seen, and location. Sortable by multiple fields.

Attacks — Attackers and Credentials

Captured Credentials

A table of usernames and passwords captured from honeypot login forms, with timestamps. Useful for analyzing common credential stuffing patterns.

Honeypot Triggers by IP

Shows which IPs accessed honeypot endpoints and how many times, sorted by trigger count.

Detected Attack Types

A detailed table of individual attack detections showing IP, path, attack type classifications, user-agent, and timestamp. Each entry can be expanded to view the raw HTTP request.

Most Recurring Attack Types

A Chart.js visualization showing the frequency distribution of detected attack categories (e.g., SQL injection, path traversal, XSS).

Most Recurring Attack Patterns

A paginated table of specific attack patterns and their occurrence counts across all traffic.

Attacks — Attack Types and Patterns


IP Insight

The IP Insight tab provides a deep-dive view for a single IP address. It is activated by clicking "Inspect IP" from any table in the dashboard.

IP Information Card

Displays comprehensive details about the selected IP:

  • Activity — total requests, first seen, last seen, last analysis timestamp
  • Geo & Network — location, region, timezone, ISP, ASN, reverse DNS
  • Category — classification badge (Attacker, Good Crawler, Bad Crawler, Regular User, Unknown)

Ban & Track Actions

When authenticated, admin actions are available:

  • Ban/Unban — immediately add or remove the IP from the banlist
  • Track/Untrack — add the IP to your watchlist for ongoing monitoring

Blocklist Memberships

Shows which threat intelligence blocklists the IP appears on, providing external reputation context.

Access Logs

A filtered view of all requests made by this specific IP, with full request details.

IP Insight — Detail View


Tracked IPs

Requires authentication with the dashboard password.

The Tracked IPs tab lets you maintain a watchlist of IP addresses you want to monitor over time.

Track New IP

A form to add any IP address to your tracking list for ongoing observation.

Currently Tracked IPs

A paginated table of all manually tracked IPs, with the option to untrack each one.

Tracked IPs


IP Banlist

Requires authentication with the dashboard password.

The IP Banlist tab provides tools for managing IP bans. Bans are exported every 5 minutes.

Force Ban IP

A form to immediately ban any IP address by entering it manually.

Detected Attackers

A paginated list of all IPs detected as attackers, with quick-ban actions for each entry.

IP Banlist — Detected

Active Ban Overrides

A table of currently active manual ban overrides, with options to unban or reset the override status for each IP.

IP Banlist — Overrides

Export Banlist

A dropdown menu to download the current banlist in two formats:

  • Raw IPs List — plain text, one IP per line
  • IPTables Rules — ready-to-use firewall rules

Authentication

The dashboard uses session-based authentication with secure HTTP-only cookies. Protected features (Tracked IPs, IP Banlist, ban/track actions) require entering the dashboard password. The login includes brute-force protection with IP-based rate limiting and exponential backoff.

Click the lock icon in the top-right corner of the navigation bar to authenticate or log out.

Authentication Modal